Расширенная аналитика активностей

Расширенная аналитика активностей

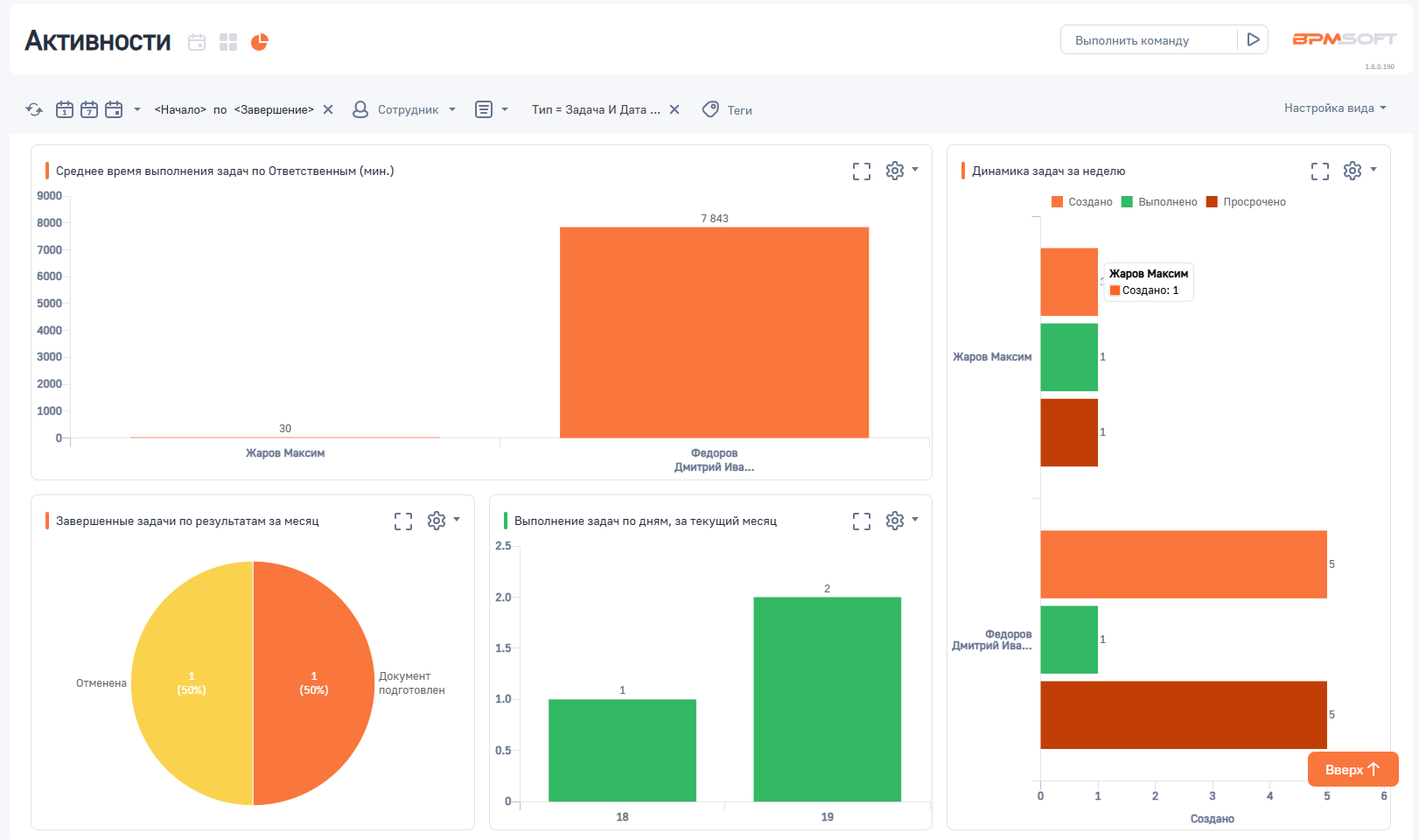
Расширенная аналитика активностей предоставляет пользователям набор графиков и диаграмм для анализа продуктивности и выполнения задач.
  • Кол-во просмотров: 737
  • Совместимость: BPMSoft Версия 1.6
  • Дата последнего обновления: 21.03.2025, 1.0
  • Требует лицензию BPMSoft: Да
  • Требуемая лицензия: Конструктор, Управление продажами, Управление сервисом, Управление маркетингом
  • Разработчик: BPMSoft
Цена: бесплатно

Описание

С помощью дополнения можно отслеживать процент завершенных задач за неделю, а также динамику создания и выполнения задач. Среднее время выполнения задач по ответственным и приоритетам помогает выявить узкие места в процессе работы. Дополнительно пользователи могут видеть нераспределенные задачи с высоким приоритетом и отслеживать просроченные задачи, что позволяет более эффективно планировать рабочие процессы. Наглядные визуализации делают анализ данных простым и доступным для всех участников команды.

Цена и поддержка

Цена: бесплатно

Установка

Технические требования

  • Совместимость с ОС: Windows, Linux;
  • Поддержка СУБД: PostgreSQL, MS SQL;
  • Инсталляция: .NET Framework и .NET Core.

Ограничения по скачиванию
Возможность скачать приложение доступна только авторизованным пользователям с подтвержденной учетной записью. Статус вашей учетной записи доступен в личном кабинете.
Вебинар: Лучшие ИТ-проекты 2025 года!
Онлайн-встреча 23 декабря в 11:00 с участниками Конкурса профессионального сообщества Global CIO «Проект Года»
Регистрация на мероприятие
Оставить заявку
Оставьте свои контакты и наш менеджер свяжется с Вами в ближайшее время.
Демонстрационная версия BPMSoft
Заполните заявку для получения бесплатного доступа к демонстрационному стенду на 14 дней.
Типовое внедрение
Внедрите BPMSoft CRM в свою компанию всего за 8 рабочих дней по фиксированной цене! Заполните заявку для уточнения условий.
Заказать презентацию
Наш менеджер свяжется с Вами в ближайшее время.
Рассчитать стоимость
Задать вопрос
Как крупный бизнес выбирает CRM
Заполните форму и мы отправим исследование на E-mail
Присоединяйтесь к партнерской сети BPMSoft
Оставьте свои контакты и наш менеджер свяжется с Вами в ближайшее время
Тип партнерства*
Управление полным жизненным циклом клиента: от генерации лидов и продаж до внедрения, поддержки и продления подписки.
Разработка собственного Приложения – производного программного обеспечения, созданного на платформе BPMSoft (Базовое ПО).
Есть вопросы?
Не нашли для себя подходящую вакансию, или остались вопросы?
*
Есть вопросы?
Не нашли для себя подходящую вакансию, или остались вопросы?
*
Стать образовательным партнёром
Оставьте свои контакты и наш менеджер свяжется с Вами в ближайшее время.
Заявка на консультацию
Оставьте свои контакты и наш менеджер свяжется с Вами в ближайшее время.
Подписка
Спасибо!
Ваша заявка принята.
Наш сотрудник свяжется с вами в течение 1-2 рабочих дней.
Внимание!
Обнаружена ошибка.
Проверьте вашу почту
Для завершения подписки перейдите по ссылке в письме, которое мы только что отправили. Если письма нет во «Входящих», проверьте папку «Спам».
Telegram Подписаться
Уважаемые клиенты! Предупреждаем о случаях недобросовестной конкуренции и мошенничестве в сети Интернет.
Подробнее